PAGERisk

Check

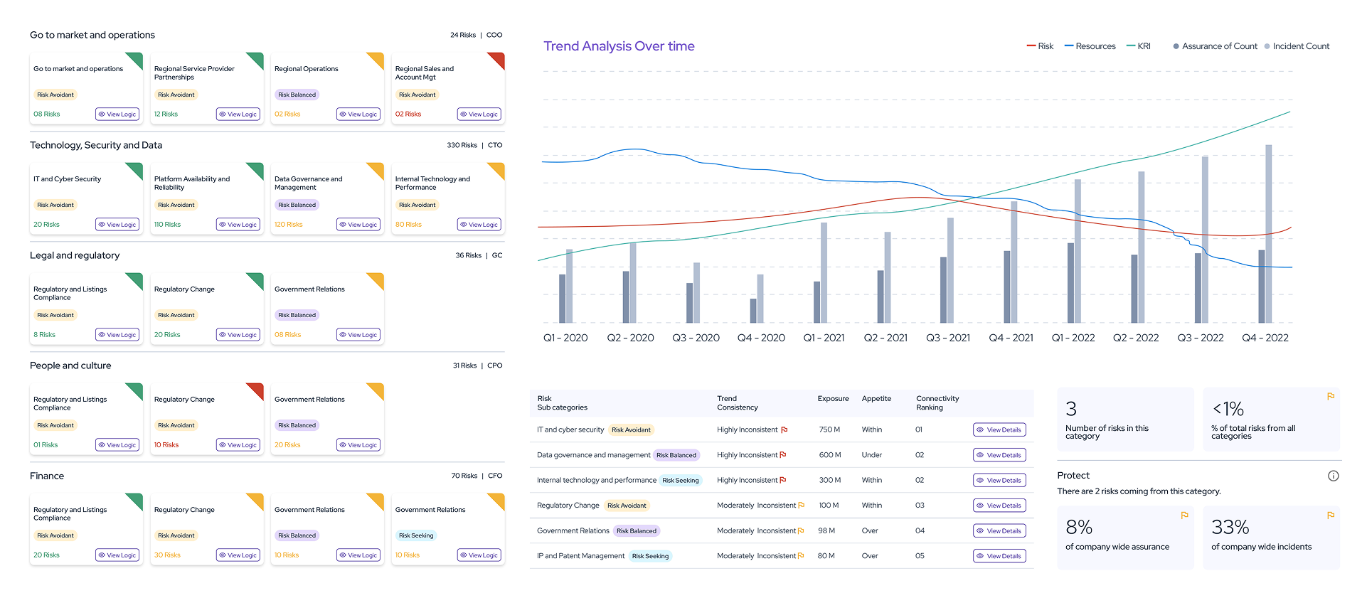
Our Check module finds trends and patterns in all your risk data, providing insights that cannot be seen with the naked eye.

Through the other PAGER modules, we connect and organise large volumes of data. We aggregate it vertically and connect it horizontally. We link different data sets, internal and external, to common risks.

With all of this in place, trend analysis and pattern analysis comes to life!

PAGER works with your existing systems and processes

Through system automated prompts and user-defined queries, PAGER brings intelligent AI-generated insights from data quality to proactive treatment suggestions.

Check provides strategic insights on the quality, completeness and accuracy of your underlying risk information by highlighting where a data mis-match indicates a risk needs proactive attention.

Our dashboards prioritise the insights by risk.

What Check will help you to understand

Check will help your organisation to answer critical questions like:

Strategic questions answered

What are the trends and patterns from the collection of all your risk data?

Where do inconsistencies between your data give lead insights before incidents occur?

Are there blindspots in the completion of your risk information?

Insights provided

How the PAGER modules work together

PAGER organises your risk information into 5 different modules that provide an overarching narrative for enterprise risk management.

Each module provides practical, output-focused dashboards that will guide risk action and strategy in your business.

Explore each module.

CHECK

Scroll to Top